❄️ Open Source · Runs inside Snowflake

Snowflake ops intelligence
you can actually trust.

19+ dashboards for cost intelligence, query optimization, warehouse management, and AI-powered governance. Native Streamlit-in-Snowflake — your data never leaves your account.

0
Dashboards
100%
Native Snowflake
0
Data Leaving
AI
Cortex Powered
Built for
Data Engineers · FinOps Teams · Platform Engineers · Analytics Leaders · Security & Compliance

See what's inside

Real screenshots from SnowOps Intelligence running inside Snowflake. Every view built for dark mode.

Everything you need to control Snowflake

One platform covering cost intelligence, query optimization, warehouse health, AI analytics, security governance, and automated protection.

📊
Cost Intelligence Hub
15 sub-tabs: Overview, By Warehouse, By User, By Role, Ingestion, Patterns, Anomalies, Forecast, dbt Models, Cost Guardian, and more.
Free
Query Performance
Top workloads analysis, query duration ranking, cluster benchmarking, and user-level query attribution.
Free
🔮
Scenario Forecasting
Per-warehouse projections with optimistic, pessimistic, and planned scenarios. Budget runway calculator.
Pro
🚨
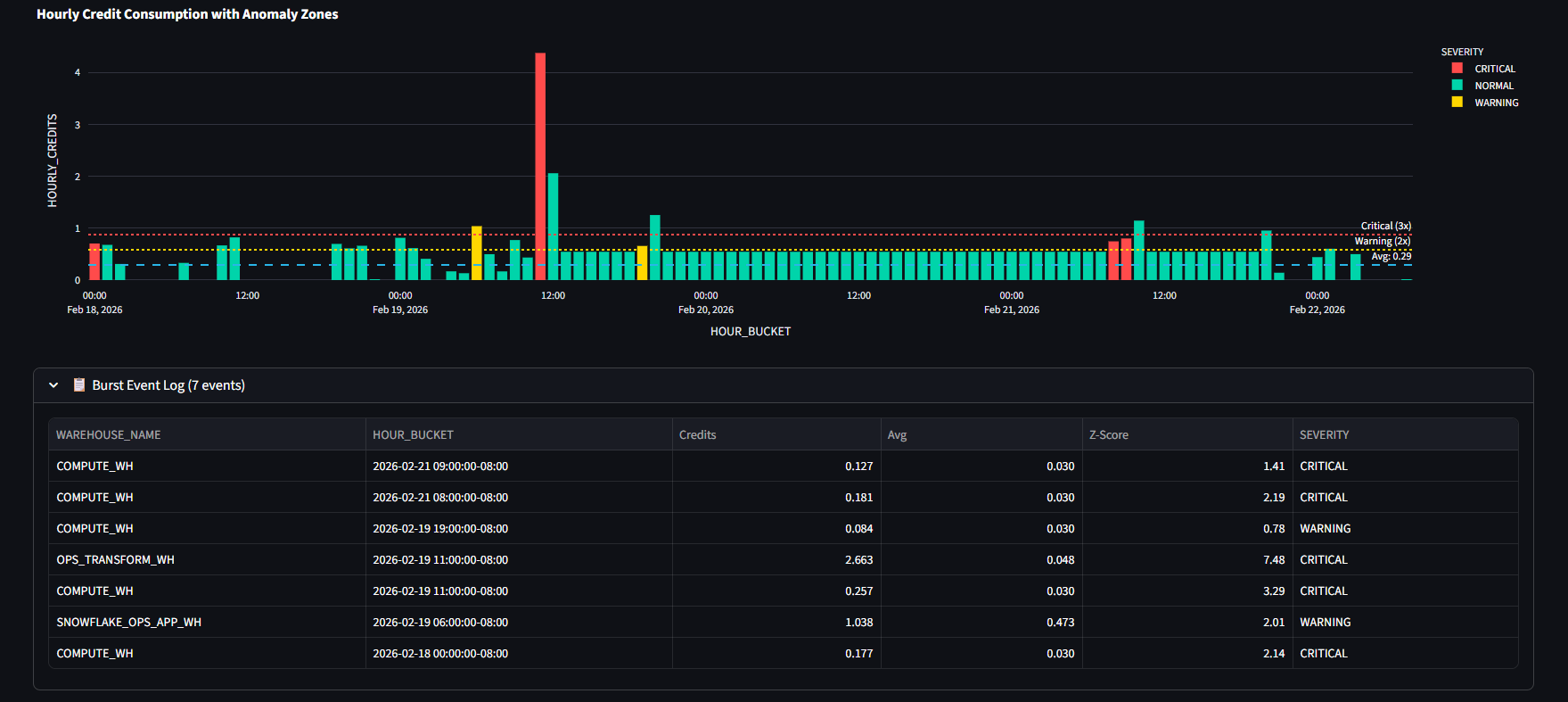
Cost Guardian
Real-time burst detection with automated warehouse suspension. Configurable thresholds and emergency controls.
Pro
🧠
Cortex AI Analyst
Interactive Data Wizard. Ask questions in natural language, and let Snowflake Cortex instantly write and execute the perfect SQL.
Pro
📈
BI Dashboard Builder
Create custom reports and charts on the fly. Drag and drop UI to visualize your Snowflake data without writing code.
Pro
🤖
Agent Builder
Autonomous AI agents that monitor your account, detect issues, and take corrective actions — with guardrails.
Pro
🛡️
Security Governance
CIS benchmark scoring, PII scanner, login forensics, risk assessment, and compliance scorecard.
Free
🏭
Warehouse Ops
Health monitoring, auto-suspend optimization, resource monitor management, and warehouse sizing recommendations.
Free
🔍
Data Observability
Data access patterns, cold asset detection, freshness monitoring, schema drift alerts, and data quality checks.
Free

Lite vs Pro — Every feature compared

Lite is fully functional for cost control and monitoring. Pro adds AI-powered features, advanced analytics, and automated protection.

Feature Page Lite Pro
Cost Intelligence (1_Cost.py)
Cost Overview (trends, metrics, Sankey) Cost
Warehouse Cost Breakdown Cost
Ingestion Cost Tracking Cost
User & Role Cost Attribution Cost
Usage Patterns Analysis Cost
Anomaly Detection Cost
Basic Forecast (linear) Cost
Scenario Forecasting + Budget Runway Cost 🔒
Deep Dive Query Attribution Cost 🔒
dbt Model Cost Tracking Cost 🔒
Cost Guardian (burst detection) Cost 🔒
Alert Builder Cost 🔒
Warehouse Optimizer Cost 🔒
Resource Monitor Manager Cost 🔒
Query Intelligence (2_Queries.py)
Query ID Lookup Queries
Query Analyzer (risk scoring) Queries
Expensive & Slow Queries Queries
Failed & Repeated Queries Queries
Query Patterns Queries
Warehouse Intelligence (3_Warehouses.py)
Warehouse Status & Monitoring Warehouses
Usage Trends Warehouses
Performance Analysis Warehouses
AI-Powered Recommendations (Cortex) Warehouses 🔒
Data Observability (3_Data_Observability_Hub.py)
Data Freshness Monitoring Observability
Cold Asset Detection Observability
AI & Advanced Analytics (Pro Only)
AI Query Optimizer AI 🔒
AI Analyst (natural language) AI 🔒
AI BI Dashboard Builder AI 🔒
Agent Builder (autonomous AI) AI 🔒
Security & Governance (4_Security.py)
CIS Benchmark Scoring Security 🔒
PII Scanner Security 🔒
Login Forensics Security 🔒
Settings & Configuration
Cost Configuration Settings
Telemetry Toggle Settings

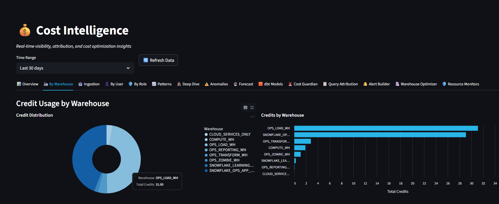
Know exactly where every credit goes

15 sub-tabs give you full visibility into warehouse spending, user-level attribution, ingestion costs, and optimization opportunities.

  • Per-warehouse credit breakdown with trends
  • User and role-level cost attribution
  • Anomaly detection with configurable thresholds
  • Budget runway and scenario projections
  • dbt model cost tracking
Cost Intelligence Dashboard

Automated compliance scoring

CIS Snowflake Foundations benchmark scoring, PII detection, and risk assessment — all running inside your account.

  • Security grade based on CIS benchmarks
  • PII column scanner across databases
  • Login forensics and access auditing
  • Network policy monitoring
  • Role privilege analysis
Security Scorecard

Cortex AI built into every view

Natural language queries, automated query optimization, AI error resolution, and autonomous agent monitoring.

  • Ask questions in plain English → get SQL + charts
  • Query optimizer suggests improvements
  • AI agents monitor and act autonomously
  • AI/BI dashboard builder from prompts
  • AI-powered error resolution
Cortex AI SQL Assistant

Deploy in under 5 minutes

Choose your edition, then pick a deployment method. Zero external infrastructure — runs entirely inside your Snowflake account.

12 fully functional dashboards for cost control, query analysis, warehouse monitoring, and data observability.

Step 01
Open a SQL Worksheet
Log into Snowsight and open a new SQL worksheet. Run as ACCOUNTADMIN.
-- Log into Snowsight -- Click: + → SQL Worksheet -- Set role: USE ROLE ACCOUNTADMIN;
Step 02
Run the Lite setup SQL
Copy the full SQL from GitHub and paste it. This creates DB, warehouse, Git integration, and deploys the Streamlit app in one shot.
-- Copy from GitHub: -- snowops_intel_lite/setup/setup_git_deploy_lite.sql -- Paste into worksheet → Run All
Step 03
Open your app
Navigate to Streamlit in Snowsight. Your Lite app is live with all 12 dashboards ready.
-- Go to: Projects → Streamlit -- Click: SNOWOPS_INTEL_LITE -- Done! Start optimizing.
"We saved $12,000/month in Snowflake credits within the first week of deploying SnowOps Intelligence. The cost attribution alone paid for itself."
— Data Engineering Lead, Enterprise SaaS Company

Start free, scale when ready

The core platform is open source and free forever. Pro unlocks AI-powered features and advanced analytics.

Community
$0
Free forever · Open source
  • Cost Intelligence (15 sub-tabs)
  • Query Performance monitoring
  • Warehouse Ops management
  • Security Governance scorecard
  • Data Observability hub
  • Alerts & Monitoring
  • SQL Workbench
  • Community support
Get Started →
Pro
Contact
For teams & enterprise
  • Everything in Lite
  • Cortex AI Analyst
  • AI/BI Dashboard Builder
  • Agent Builder (autonomous AI)
  • Cost Guardian (auto-protection)
  • Scenario Forecasting
  • Query Optimizer (AI)
  • Priority support & onboarding
Try Pro Free →

Start optimizing your Snowflake today

Enter your email for early Pro access, or go straight to GitHub for the Community edition.

Or clone from GitHub to get started immediately.